Métricas en Jira I: Dashboard Hub For Jira
Alternativas a los gadgets nativos de Jira
Por todos es sabido que los gadgets que vienen de serie en Jira, en muchas ocasiones, no alcanzan a mostrar las métricas que deseamos mostrar o necesitan una configuración previa de filtros que complican la obtención de estos datos. Por ello, muchos desarrolladores han ido aportando su granito de arena con apps que ofrecen expandir los resultados obtenidos en los dashboards mediante gadgets específicos.
Vamos a repasar los gadgets más relevantes incluidos en la app Dashboard Hub For Jira, de la empresa AppFire – RoninPixels, que si bien hace foco en ofrecer gadgets para llevar un control de las métricas obtenidas sobre ventas y desarrollo de una app subida al Marketplace de Atlassian, tiene algunos otros realmente interesantes:
Dashboard Hub for Jira – Custom Charts & Share Reports

External Page
Gadget que ofrece la posibilidad de mostrar una página web externa en el dashboard:

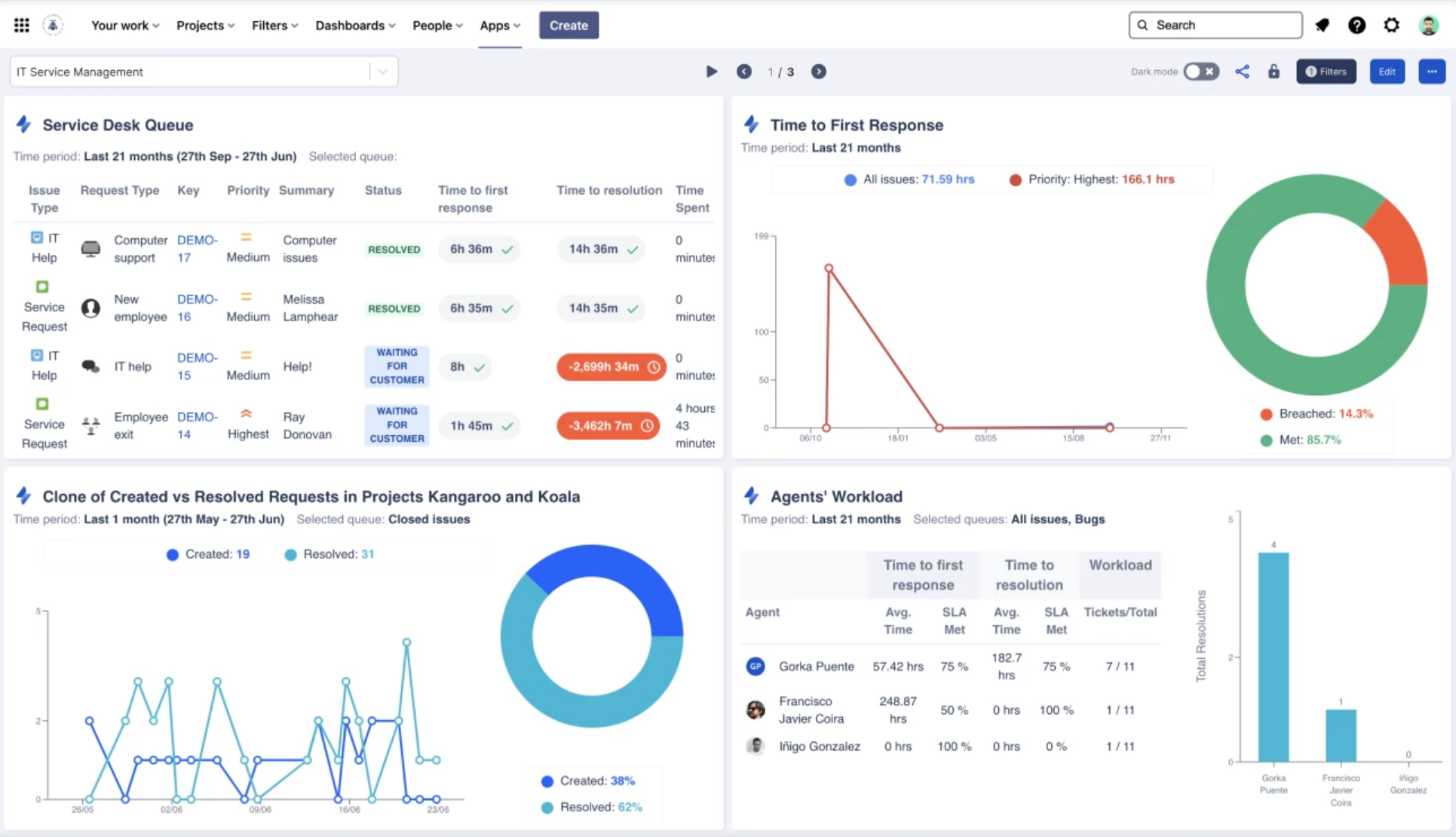
Created vs Resolved Requests
Este gadget está incorporado de serie en Jira. Aquí encontraremos la posibilidad filtrar métricas de tickets creados vs resueltos, pudiendo filtrar por diferentes colas:

JQL Custom Charts
Gadget que permite crear gráficos basados en JQL específicas pudiendo seleccionar el tipo de gráfico que más se adapte a nuestras necesidades:
CQL Search
Con este gadget vamos a poder mostrar contenido de un espacio o página de Confluence, pudiendo filtrar por labels, título, creador, último update.. Además, podemos hacer un export a PNG de la información mostrada:
Releases
Con Releases, vamos a poder visualizar el control de versiones de un proyecto de una forma visual y amigable:

Rich Text
Este gadget nos permite añadir texto e imágenes con formato enriquecido:
Service Desk Queue
Visualiza las métricas de cualquier cola como si estuvieras viendo el proyecto con vista de agente:
Dashboard completo con los gadgets analizados:
Algunos gadgets adicionales que contiene Dashboard Hub For Jira (+70)
- Weather forecast
- SLA by Project
- SLA Accomplishment
- IQL Search
- Customer Satisfaction
- Time to First Response
Conclusiones
Esta app ofrece sin duda alguna un gran abanico de opciones en cuanto a gadgets y métricas se refiere. La fácil configuración y el hecho de no tener que disponer de filtros en muchos de los casos, hace que sea un buen candidato a tener en cuenta si lo que necesitas es obtener métricas detallas sobre proyectos en JSM y JSW. También si formas parte una empresa desarrolladora de apps y quieres obtener métricas de ventas, reviews… del Market Place de Atlassian. Te dejo a continuación los puntos que más y menos nos ha gustado de Dashboard Hub For Jira. Te animo que a que lo pruebes y valores si te encaja, pero verás que pocos addons ofrecen tantísima variedad por el precio asequible que tiene.
Puntos a favor:
- Multitud de gadgets (73)
- Fácil configuración
- Posibilidad de compartir dashboards con usuarios externos (Coming soon)
- Documentación y soporte
Puntos en contra:
- Gran variedad de gadgets están enfocados para extraer métricas del Market Place de Atlassian
- Algunos gadgets necesitan conexión de acceso vía token y puede resultar algo complejo para usuarios poco avanzados
Marc Cano 28 de febrero de 2023